小主机折腾过程(二)

45次阅读
没有评论

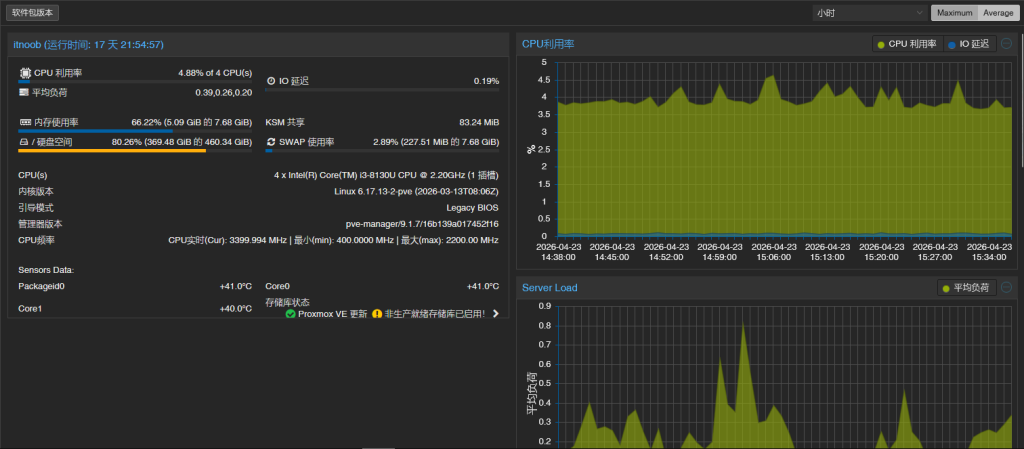
腾颂 E4 配置:

CPU:i3-8130u:双核四线程 + 核显 uhd620

内存:三星 8gb 2r*8 pc4-2400t 笔记本内存 * 1 根

硬盘:三星 pm981a 512g nvme * 1 块

硬盘:铠侠 exceria g2 1t nvme * 1 块

机器自带:i226 网口 *4、散热风扇 *2

小主机折腾过程(二)

现在看买的时候真是赶到点儿上了,唯一有点可惜的是没有把内存搞成 16g 的。

 

主机系统:pve

相比之前升级到了 pve9,感受唯一的区别是在 CT 模板处多了一个 pull from… 应该就是说的直接部署 docker,但我现在没有需求,现在就用了一个旁路由组网穿透使用,一个 lxc 做内网穿透备份,一个 fnos,一个 pbs 做周期备份。

小主机折腾过程(二)

小主机折腾过程(二)

 

虚拟系统:istoreos

小主机折腾过程(二)

这个系统主要用来组网和内网穿透用来远程访问,以及其他可能的服务软件,现在安装了蒲公英组网和我买的阿里云服务器组网后反向代理到域名访问。正好我老家的路由器刚好之前换的就是蒲公英的路由器,一起组网刚好凑够了免费的 3 个成员的上限。

小主机折腾过程(二)

还有另一个内网穿透软件 ddnsto,这个工具对于没有公网 IP 的来说简直太好了,不用任何第三方支持,只需要每 7 天手动续费一下,完全免费实现远程访问。它可以直接映射服务到域名,也可以 SSH 链接内网主机,也可以直接访问文件服务器,如果有需要的可以用这个链接注册,我们都可以得到 3 个月的免费时间:https://web.ddnsto.com/app/#/login?aff=EANMPSGX

ddnsto 可以作为蒲公英组网的备份,也可以作为内网 nas 远程影视访问的升级版本,它的免费带宽是 4m,我阿里云公网的带宽只有 3m,所以体验来说会更好,也可以减轻影视带宽对阿里云服务器的网络压力,因为用了很久挺好用,所以购买了 3 个月的套餐,才 9 块 3 毛钱,正好付费还能加售后群,有什么问题也可以群里直接问。

小主机折腾过程(二)

 

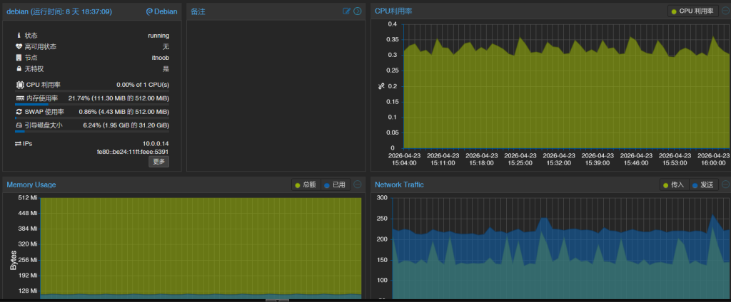
虚拟系统:debian13-lxc

这个系统主要用来作为 istoreos 的备份服务,同样安装了 ddnsto,也可以在 istore 崩溃或重启没起来之后访问到 pve 的管理页面,或者用 ssh 登录到局域网内其他系统。

小主机折腾过程(二)

 

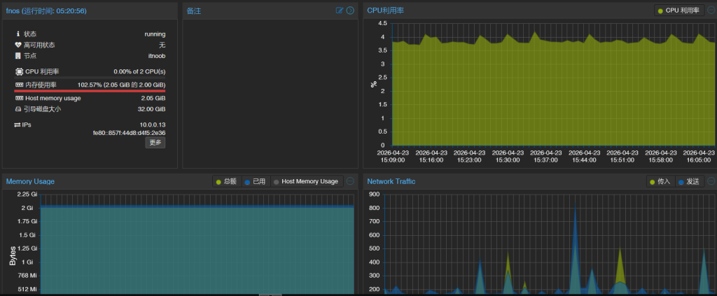
虚拟系统:fnos

这个是我的助力系统,用来冷备份手机照片,工作文件,还有用那块直通的 1t 硬盘下载想看的电影电视剧,手机上直接用飞牛影视就可以直接看了。

小主机折腾过程(二)

这个系统唯一的问题是内存使用率过高了,我尝试将内存调整至 3G,飞牛系统都会将剩余可用的内存作为缓存占用上,导致 pve 后台显示内存占用过载,实际系统内部内存使用却是相对正常。

小主机折腾过程(二)

我把内存调高多少,飞牛的缓存就会吃掉多少,所以干脆降回 2G 了,因为飞牛设置了 4G 的 swap,物理内存不够了让它自己吃 swap 去,只要后续监控 swap 使用率不要过高就好。

我在飞牛里安装了 lucky,搭建了 file browser 和 webdav,把媒体资源共享了出去,没用飞牛自带的是因为想用 file browser 的分享功能,顺便也能避开频繁设置飞牛自身。

 

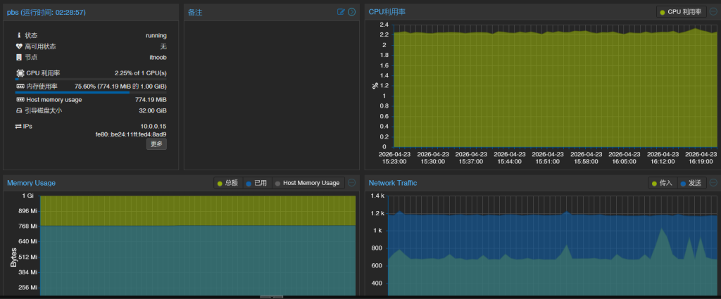
虚拟系统:pbs

之前有胡乱折腾把虚拟机搞废的情况,所以思前想后还是在 pve 里面嵌套了一个 pbs,虽然不建议这么搞,但是无奈之举,因为有的虚拟机不支持快照有的备份有时候有报错,为了省事就直接划了 200G 的空间给备份盘,这样我也不用惦记着还有 200g 的空间不知道怎么用,装其他虚拟机吧内存不够,不装吧空着总觉得心里痒痒。这样也算是给系统上了一份冗余,避免自己手残把哪个系统搞死了。

因为设置了一个月自动备份一次,所以内存只给了 1g,让它晚上自己慢慢跑,也就除了它自己之外的其他三个系统需要备份,耗不了多长时间。

小主机折腾过程(二)

正文完
 0
xuzpxin@sina.com
版权声明:本站原创文章,由 xuzpxin@sina.com 于2026-04-23发表,共计1451字。
转载说明:除特殊说明外本站文章皆由CC-4.0协议发布,转载请注明出处。
评论(没有评论)